Dashboard da Conta Azul Mais: como aplicar e remover filtros

Atualizado 0 min de leitura
Compartilhar:

Os filtros do Dashboard da Conta Azul Mais permitem segmentar e personalizar a visualização dos dados financeiros dos seus clientes. Você pode filtrar por período, categoria, centro de custo, banco e mais. 

Veja como aplicar e remover filtros nos dashboards individuais e de grupos.

 

Importante!

A Conta Azul Mais é uma plataforma exclusiva para parceiros

Com ela, você acelera a transformação digital do seu escritório de contabilidade ou BPO Financeiro com processos automatizados e dados integrados em tempo real. 

O menu de Dashboard é disponibilizado gratuitamente para todos os parceiros no Programa de Parcerias.

 

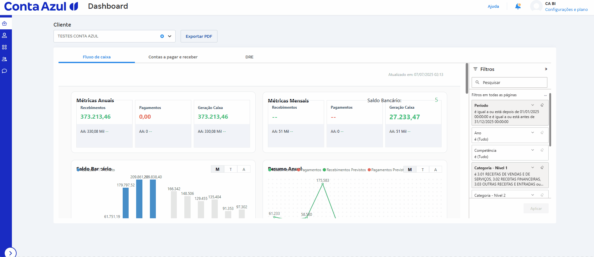
Opções de filtro disponíveis

Ao clicar em Filtros no Dashboard, as seguintes opções estarão disponíveis:

  • Período: filtra os dados por um intervalo de datas personalizado.
     
  • Ano: filtra os lançamentos financeiros pelo ano.
     
  • Mês: filtra os lançamentos financeiros pelo mês.
     
  • Categoria (Nível 1, Nível 2 e Nível 3): filtra com base nas categorias financeiras definidas na Conta Azul Pro. 

    Isso permite, por exemplo, excluir categorias não operacionais da análise.
     
  • Centro de custo: filtra a análise por centros de custo específicos, caso o cliente utilize esse recurso na Conta Azul Pro.
     
  • Bancos: filtra a movimentação financeira por bancos específicos utilizados pelos clientes na Conta Azul Pro.
  • Cliente: filtra os dados de acordo com o cliente conectado à Conta Azul Mais.

 

Como aplicar filtros

  1. No Dashboard, clique em Filtros.
     
  2. Selecione as opções desejadas. 

    Os dados do Dashboard serão atualizados automaticamente para refletir a sua seleção.
Passo a passo para aplicar filtros no Dashboard da CA Mais.gif

 

Como remover filtros

  1. No Dashboard, clique em Filtros.
     
  2. Localize o filtro que deseja remover.
     
  3. Clique no ícone de borracha para Limpar filtro

    A visualização retornará à visão completa dos dados.
Passo a passo para remover filtros no Dashboard da CA Mais.gif
Esse artigo foi útil?
Usuários que acharam isso útil: 0 de 0

Comentários

0 comentário

Por favor, entre para comentar.

Este artigo foi útil?