Dashboard da Conta Azul Mais: visões disponíveis

Este artigo aborda as diversas visualizações e funcionalidades do Dashboard da Conta Azul Mais, explicando como acessar e interpretar os dados para parceiros. 

É útil para parceiros Certificado ou superior, que buscam otimizar a gestão financeira dos seus clientes.

 

Importante!

A Conta Azul Mais é uma plataforma exclusiva para parceiros. Com ela, você acelera a transformação digital do seu escritório de contabilidade ou BPO Financeiro com processos automatizados e dados integrados em tempo real. 

O menu de Dashboard é disponibilizado gratuitamente para parceiros nível Certificado ou superior no Programa de Parcerias.

 

O Dashboard da Conta Azul Mais é a ferramenta de Business Intelligence (BI) que transforma a maneira como você monitora a saúde financeira dos seus clientes usuários da Conta Azul Pro.

Desenvolvido para consolidar dados financeiros de forma eficiente, seja por cliente ou em grupos, ele fornece uma base sólida para análises aprofundadas.

Isso resulta em um acompanhamento mais estratégico na construção de relações de confiança duradouras, baseadas em um serviço de excelência.

Clique sobre o relatório de seu interesse:

 

Dashboard da Conta Azul Mais: Fluxo de caixa

1. Como acessar o Dashboard de Fluxo de caixa?

Para acessar o Dashboard de Fluxo de caixa:

  1. Na Conta Azul Mais, no menu lateral esquerdo, clique na opção Dashboard.
     
  2. Clique em Clientes.
     
  3. Para carregar o Dashboard, escolha um cliente e clique em Visualizar.
Passo a passo dashboard fluxo de caixa.gif
2. Como analisar o Dashboard de Fluxo de Caixa?

Compreenda as visualizações do Fluxo de caixa e as análises disponíveis:

  • Realizado: o que foi efetivamente consolidado na Conta Azul Pro para o cliente.
     
  • Previsto e Realizado: uma visualização do que há de pagamentos e recebimentos previstos.
     
  • Orçado: que esteja com orçamento em andamento.
Passo a passo dashboard previsto, realizado, orçado.gif

 

As análises vertical e horizontal vão apresentar uma visão percentual e em valores monetários se as receitas e despesas aumentaram ou diminuíram.

análises vertical e horizontal vão apresentar uma visão percentual

 

A atualização das informações acontecerá em D-1, ou seja, até o dia anterior.

Ao lado direito superior de tela, verifique a informação de quando o dado foi atualizado.

Passo a passo fluxo de caixa D-1 .png

Se atualizou dia 05, os dados refletem lançamentos (pagamentos futuros, recebimentos futuros, baixas, conciliação) até o dia 04.

  • Resultado Anual: Mostra recebimentos, pagamentos e a geração de caixa do ano (quanto entrou, quanto saiu e o saldo).
     
  • Resultado Mensal: Similar ao anual, mas focado no mês em referência, incluindo o saldo bancário do mês.
     

Por exemplo:

Observe o período de maio de 2025 em exibição, este período reflete os dados mensais e anuais apresentados.

Fluxo de caixa anual e mensal.png
3. Como interpretar os saldos bancários e previsões do Dashboard de Fluxo de Caixa?

Para compreender o saldo bancário, analise o gráfico de saldos bancos.

  • A linha contínua representa o Realizado.
     
  • A linha tracejada representa o Previsto.
     
  • No mês atual, ambas as linhas realizado e previsto podem aparecer juntas.
Saldos Fluxo de Caixa CA MAIS.png
4. Como interpretar os Resumos anuais e Geração de caixa do Dashboard de Fluxo de Caixa?

No Resumo anual, visualize Recebimentos e Pagamentos por mês, trimestre e ano

Este resumo permite ver se os pagamentos estão maiores que os recebimentos e também exibe o previsto por mês.

Utilize as funcionalidades de detalhamento:

  • Drill Up ↑ (setinha para cima): Agrupa os dados (por exemplo de meses para trimestres, de trimestres para ano).
     
  • Drill Down Seta Dashboard.png (duas setinhas para baixo): Expande os dados para a visão anterior.

 

A Geração de caixa no período, também permite Drill Up ↑ e Drill Down Seta Dashboard.png, mostrando se houve mais pagamentos ou recebimentos em cada período. 

A visualização se estende até onde há previsibilidade de recebimentos e pagamentos futuros.

 

A Margem de geração de caixa apresenta o resultado do mês em porcentagem, indicando se houve mais saídas ou entradas.

Uma margem acima de 100% em pagamentos indica que os pagamentos foram superiores aos recebimentos.

5. Como interpretar os Top 10 do Dashboard de Fluxo de Caixa?

A seção Top 10 mostra dados por:

  • Categoria recebimento.
  • Categoria pagamento.
  • Clientes.
  • Fornecedores.

    Top 10 Dashboard CA MAIS.gif

É possível fazer Drill Down Seta Dashboard.png nas categorias para entender subcategorias, os gráficos e visuais também possuem um modo foco, que expande o item para uma visualização maior e mais detalhada.

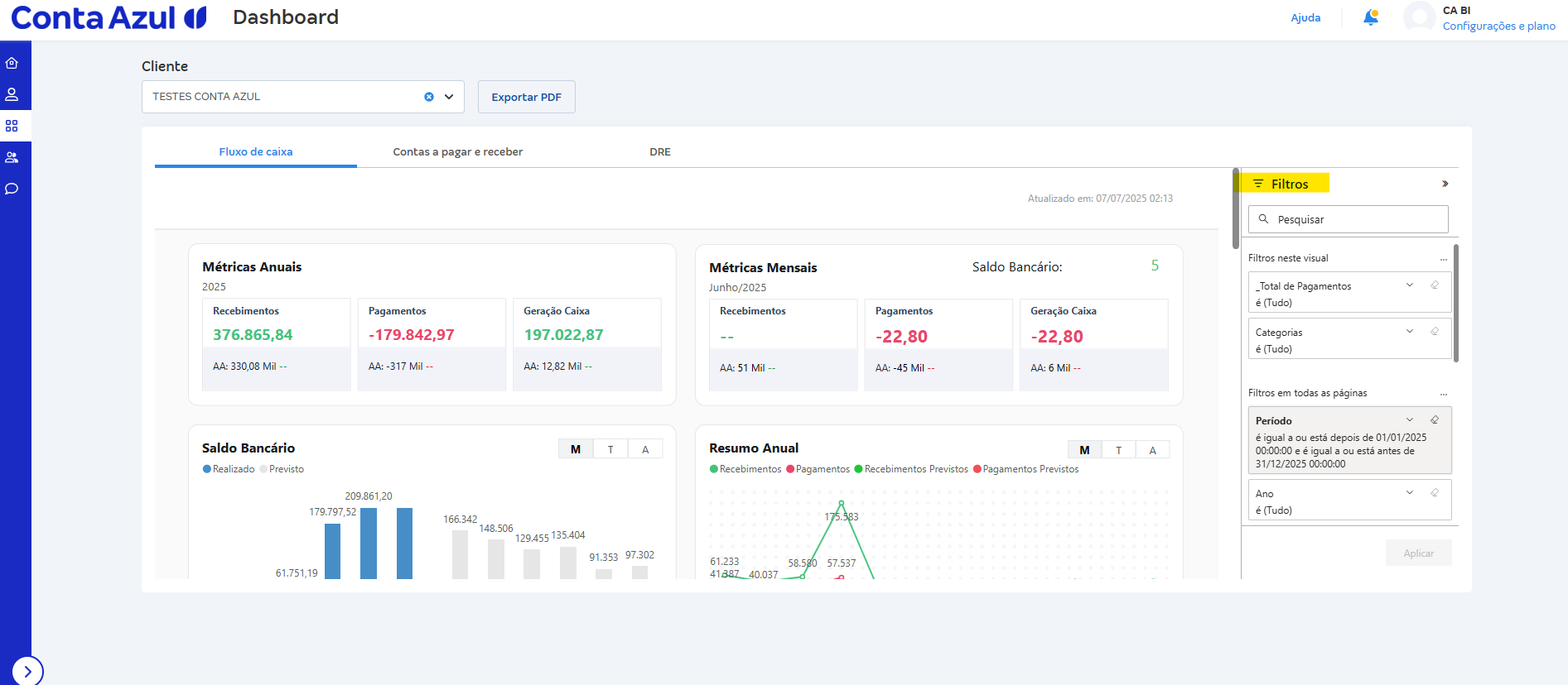
6. Como aplicar filtros no Dashboard de Fluxo de Caixa?

As opções de filtro incluem:

  • Período: Utilize filtros avançados de período.
     
  • Ano: Utilize filtros avançados pelo ano do lançamento financeiro.
     
  • Mês: Utilize filtros avançados pelo mês do lançamento financeiro.
     
  • Categoria (Nível 1, Nível 2 e Nível 3): Filtre os dados com base nas categorias financeiras definidas na Conta Azul Pro.
     
    Isso permite, por exemplo, excluir categorias não operacionais da sua análise.
     
  • Centro de custo: Se seus clientes utilizam centros de custo na Conta Azul Pro, você poderá filtrar a análise por centros de custo específicos.
     
  • Bancos: Filtre a movimentação financeira por bancos específicos utilizados pelos seus clientes na Conta Azul Pro.
     
  • Cliente: Utilize filtros avançados de acordo com o cliente conectado à Conta Azul Mais.
Filtros fluxo de caixa CA MAIS.png

 

Para limpar a seleção dos filtros e retornar à visão completa dos dados, clique em Filtros, encontre o filtro que deseja remover e clique no ícone de borracha para Limpar filtro.

Apagar filtro fluxo de caixa CA MAIS.png

 

Dica!

É possível exportar os dashboards em PDF, com o novo botão Exportar PDF disponível no topo da tela. 

Isso permite gerar relatórios mais claros e objetivos, ideais para apresentar resultados ao cliente.

 

Dashboard da Conta Azul Mais: Contas a pagar e receber

1. Como acessar o Dashboard de Contas a pagar receber?

Para acessar o Dashboard de Contas a pagar e receber:

  1. Na Conta Azul Mais, no menu lateral esquerdo, clique na opção Dashboard.
     
  2. Clique em Clientes.
     
  3. Para carregar o Dashboard, escolha um cliente e clique em Visualizar.
     
  4. Na primeira aba, será apresentado o Fluxo de caixa, clique em Contas a pagar e receber, para mudar de relatório.
Passo a passo dashboard Contas a pagar e receber.gif

 

Neste relatório, você terá uma visão consolidada dos recebimentos, pagamentos e saldos bancários, permitindo prever o comportamento financeiro e identificar potenciais problemas de inadimplência para apoiar decisões mais informadas..

Isso fornece uma visão abrangente da empresa de seu cliente.

2. Como analisar o Dashboard de Contas a pagar e receber?

Visualize os dados históricos do contas A Receber, A Pagar e Saldo contas bancárias.

Na Visão Geral de Contas a receber, será apresentado:

  • Valor em aberto: valores a serem recebidos - isso não considera inadimplência. 
     
  • Valor realizado: valores já recebidos.
     
  • Valor em aberto mais realizado: total dos valores em aberto há vencer e recebidos. 
Contas a pagar e a receber CA MAIS .png

 

Observe o Prazo Médio de Recebimento, que mostra o número médio de dias que leva para receber os pagamentos e analise o gráfico de linha correspondente, que exibe o prazo médio de recebimento mês a mês. 

Um prazo médio de zero dias para um mês significa que as transações foram lançadas no ERP no mesmo dia do pagamento, sem considerar a data de geração.

Prazo médio contas a pagar e receber.png

 

Em Visão Geral de Contas a pagar, será apresentado:

  • Em aberto: valores que ainda serão pagos. 
     
  • Realizado: valores já pagos.
     
  • Em aberto mais realizado: total dos valores pendentes e pagos. 

Examine o gráfico de linha mostrando o prazo médio de pagamento por mês, que também pode exibir prazos médios de pagamento futuros. 

gráfico de linha CA MAIS.png

 

Em Saldo de Contas Bancárias, você terá um detalhamento por contas bancárias individuais. 

Saldo contas bancárias CA MAIS.png
3. Como interpretar a Previsão financeira acumulada no Dashboard de Contas a pagar e receber?

O gráfico de Previsão mostra recebimentos, pagamentos e o saldo de contas bancárias ao longo do tempo. Este gráfico acumula valores ao longo de períodos definidos de:

  • 7 dias, 15 dias, 30 dias, 45 dias, e 60 dias.
  • Maior que 60 dias: Mostra os totais para períodos além de 60 dias.
Previsão dashboard CA MAIS.png
4. Como interpretar a Inadimplência acumulada no Dashboard de Contas a pagar e receber?

Localize a seção Inadimplência:

  • Se não houver valores vencidos, esta seção indicará que tudo está em dia, isso pode ocorrer se o cliente sempre registrar os pagamentos em dia ou não os registrar se não forem pagos. 
     
  • Se houver inadimplência, os valores da inadimplência serão detalhados por períodos de tempo, até 7 dias, 15 dias, 30 dias, 45 dias, e assim por diante.
     
  • É fornecido um resumo do que está vencido a receber e vencido a pagar.
     
  • Identifique os principais clientes que estão em atraso e os principais fornecedores que estão em atraso.
     
  • Clique em um Item vencido para ver detalhes específicos sobre quando ficou vencido
Inadimplência dashboard CA MAIS .png
5. Como visualizar os Top 10 no Dashboard de Contas a pagar e receber?

A seção Top 10 mostra dados por:

  • Top 10 de recebimentos por cliente
  • Top 10 de recebimentos por categoria (se apenas uma categoria estiver configurada no ERP, apenas essa categoria aparecerá).
  • Top 10 de pagamento por fornecedor (filtre por fornecedor para entender os tipos e valores de pagamento)
  • Clientes.
  • Fornecedores.

 

É possível fazer Drill Down Seta Dashboard.png ao lado das categorias para detalhar, um fornecedor pode estar associado a várias categorias de pagamento.

 

Top 10 Dashboard Conta Azul MAIS.gif
6. Como aplicar filtros no Dashboard de Contas a pagar e receber?

As opções de filtro incluem:

  • Período: Utilize filtros avançados de período.
     
  • Ano: Utilize filtros avançados pelo ano do lançamento financeiro.
     
  • Mês: Utilize filtros avançados pelo mês do lançamento financeiro.
     
  • Cliente/Fornecedor: O dashboard exibirá a previsão de pagamento deles em diferentes prazos. 
     
    Filtrando por Cliente, você verá os recebimentos futuros deste cliente e o prazo médio de recebimento tradicional com base em lançamentos passados.
     
    Filtrando por Fornecedor, você verá a categoria de pagamento e qualquer valor em atraso para esse fornecedor.

Para limpar a seleção dos filtros e retornar à visão completa dos dados, clique em Filtros, encontre o filtro que deseja remover e clique no ícone de borracha para Limpar filtro.

 

Filtro Dashboard CA MAIS.png

 

 

 

Dashboard de DRE

1. Como acessar o Dashboard de DRE?

O Dashboard de DRE permite acompanhar a performance financeira da empresa com base na competência dos lançamentos, ou seja, quando a receita ou despesa foi gerada e não quando foi paga ou recebida.

Com ele, você acessa uma visão consolidada e analítica dos resultados operacionais, facilitando o acompanhamento da evolução da receita, despesas e lucro, além de possibilitar comparações por período, centro de custo ou cliente.

Essa visão é ideal para apoiar decisões estratégicas, analisar a saúde do negócio e prestar um serviço mais consultivo para seus clientes, para acessar o Dashboard de DRE:

  1. Na Conta Azul Mais, no menu lateral esquerdo, clique na opção Dashboard.
     
  2. Clique em Clientes.
     
  3. Para carregar o Dashboard, escolha um cliente e clique em Visualizar.
     
  4. Na primeira aba, será apresentado o Fluxo de caixa, clique em DRE, para mudar de relatório.
Passo a passo Dash CA MAIS DRE.gif
2. Como analisar o Dashboard de DRE?

A tela é composta por diversos blocos e gráficos que facilitam a leitura dos resultados por competência. 

Entenda a estrutura:

  • Métricas Anuais, mostram os valores consolidados de janeiro até o mês atual:
     
    Receita líquida
    EBITDA
    Resultado líquido
    Resultado final
     
  • Métricas Mensais, exibe os mesmos indicadores, porém com foco no mês filtrado, também com as respectivas porcentagens sobre a Receita Total.
Dash Conta Azul Mais DRE.png

 

Abaixo de cada valor há a porcentagem referente à Receita Total (bruta).

 

  • Gráficos mensais, mostram a evolução mês a mês (até dezembro):
     
    • Receita Total e Receita Líquida: permitem acompanhar variações, descontos e sazonalidade.
       
    • EBITDA e Resultado Final: mostram o desempenho operacional e o lucro/prejuízo ao longo do tempo.
Dash CA MAIS DRE.png

 

  • Detalhamento por categoria, você pode expandir os grupos principais da DRE (como receitas operacionais e despesas operacionais) e visualizar:
     
    • Grupos, subgrupos e categorias, receitas de serviços, fretes recebidos, despesas administrativas etc.
Grupos, subgrupos e categorias dash CA MAIS DRE.png

 

  • Detalhamento de DRE oferece uma visualização gerencial completa com diferentes formas de análise:
     
    • Visualização por competência: todos os lançamentos são apresentados com base na data de competência registrada na Conta Azul Pro ou seja, quando a receita ou despesa foi reconhecida.
       
      • Análise vertical e horizontal: você pode analisar os resultados sob duas óticas:
      • Análise vertical (%): mostra a participação de cada item no total da receita ou despesa.
         
    • Análise horizontal (R$ e %): compara os valores entre os meses, mostrando se houve aumento ou redução em relação à competência anterior.
       
    • Essas visões facilitam a identificação de tendências e variações ao longo do tempo.
       
    • Análise por cliente: a DRE também pode ser filtrada por cliente, permitindo entender quais clientes estão impactando mais os resultados financeiros da empresa.
3. Como interpretar os dados do DRE?

Você pode fazer análises verticais e horizontais para entender variações ao longo dos meses.

Exemplo prático: no mês de maio, o dashboard mostra um EBITDA negativo. Ao expandir a hierarquia, é possível identificar que, houve um aumento nas despesas operacionais, como

image.png

 

  • Fretes pagos 
  • Copa e cozinha (exemplo de despesa administrativa)

    Dash CA MAIS ebitda negativo.png

 

Esses lançamentos impactam diretamente o resultado do mês, que aparece destacado em vermelho.

4. Como aplicar filtros no Dashboard de Contas a pagar e receber?

As opções de filtro incluem:

  • Ano: Utilize filtros avançados pelo ano do lançamento financeiro.
  • Período: Utilize filtros avançados de período/competência.
  • Centro de custos. (para projetos, setores).
  • Categoria Nível 1, Categoria Nível 2 e Categoria Nível 3.

 

Para limpar a seleção dos filtros e retornar à visão completa dos dados, clique em Filtros, encontre o filtro que deseja remover e clique no ícone de borracha para Limpar filtro.

Filtro Dashboard CA MAIS.png

 

Dashboard de Vendas e contratos

1. Como acessar o Dashboard de Vendas e contratos?

Para acessar o Dashboard de Vendas e contratos:

  1. Na Conta Azul Mais, no menu lateral esquerdo, clique em Dashboard.
     
  2. Clique em Clientes.
     
  3. Escolha um cliente (CNPJ) e clique em Visualizar (ou selecione um grupo de clientes para visão consolidada).
     
  4. Na primeira aba aberta, selecione a visão Vendas e contratos para mudar o relatório.
     
  5. Para compartilhar, clique em Exportar e gere o arquivo em PDF.

     

Importante!

O Dashboard está disponível para parceiros com nível Certificado+. Você pode alternar entre a análise individual (por CNPJ) e consolidada (grupos, franquias ou grupos econômicos).

 

Este relatório reúne indicadores de vendas (valor vendido, quantidade, ticket médio, clientes ativos, distribuição geográfica e meios/condições de pagamento) e de contratos recorrentes (MRR, ARR, churn de receita, contratos ativos, a vencer, cancelados e novos contratos).

2. Como analisar o Dashboard de Vendas e contratos?

Visualize os dados anuais e mensais das Vendas e os indicadores de Contratos recorrentes.

 

Vendas visão geral

  • Métricas anuais e mensais: valor total vendido, quantidade de vendas, ticket médio e total de clientes compradores.
  • Filtro por tipo: compare Produtos x Serviços (ou ambos) nas mesmas métricas.

    Métricas anuais e mensais.gif
     
  • Evolução mensal: gráficos de barras com valor de vendas por mês e, em seguida, a quantidade de vendas por mês.

    Evolução mensal.png
     
  • TOP 10 clientes: ranking dos clientes que mais compram (com divisão entre produtos e serviços).
  • Distribuição geográfica: mapa com pontos de vendas por cidade. 

    TOP 10 clientes, Distribuição geográfica.png

     

  • TOP 10 produtos/serviços: itens com maior volume/valor vendido.
  • Distribuição geográfica: tabela com valor total e % de participação por município.
     

    TOP 10 produtos e serviços,  valor total e porcentagem de participação por município..png

     

  • Condições de pagamento: à vista, parcelado (ex.: 1x, 10x, etc.).
  • Métodos de pagamento: Pix, boleto, cartão, transferência, entre outros.

    Condições de pagamento, Métodos de pagamento.png

     

  • Contas a receber: clientes/categorias com maior saldo em aberto e inadimplência.

    clientes, categorias com maior saldo em aberto e inadimplência..png

Contratos Visão de recorrência

  • Contratos ativos, cancelados e a vencer (próximos 2 meses) em visão anual e no mês corrente.
  • MRR (Receita Recorrente Mensal): receita mensal ativa de contratos vigentes.
  • ARR (Receita Recorrente Anual): projeção anual baseada no MRR (ARR = MRR × 12).
  • Churn de receita: perda de MRR no período.
  • Novos contratos: entradas de novos contratos por mês.
     

    total de contratos por ano.png
    receita recorrente.png
    novos contratos.png

     

Use os filtros no topo para alternar período (mensal, trimestral, anual) e segmentar por Produto/Serviço. A tabela de cidades mostra o valor total e o percentual que cada município representa no total de vendas.

3. Como interpretar os dados de Vendas e contratos?

Vendas

  • Ticket médio: indicador de valor por venda (valor total vendido ÷ quantidade de vendas).
  • Evolução mensal: avalie tendências, sazonalidade e efeito de campanhas.
  • TOP 10: identifique clientes e itens que mais contribuem para a receita.
  • Condições e métodos: use a distribuição para otimizar ofertas e cobranças.
  • Contas a receber: priorize clientes/categorias com maiores saldos em aberto.

 

Contratos

  • MRR: representa a base de receita recorrente ativa no período.
  • ARR: projeção anual da recorrência (MRR × 12).
  • Churn de receita (%): perda de MRR no período versus o MRR inicial.
  • Ativos / Cancelados: mostram a saúde da base; acompanhe motivos de cancelamento.
  • A vencer: antecipe negociações e renovações para evitar churn.
  • Novos contratos: acompanhe aquisição mensal e equilíbrio com o churn.

     

Dica!

Compare Novos contratos com o Churn de receita para medir o crescimento líquido da carteira recorrente.

4. Como aplicar filtros no Dashboard de Vendas e contratos?

As opções de filtro incluem:

  • Período: selecione Mensal, Trimestral ou Anual para ajustar os gráficos de evolução.
     
  • Tipo de venda: Produtos, Serviços ou Ambos para segmentar as métricas de vendas.
     
  • Cliente/Grupo: escolha um CNPJ específico ou um grupo (visão consolidada).
     
  • Pagamentos: refine por condição (à vista, parcelado) e por método (Pix, boleto, cartão, transferência).
     
  • Contratos: filtre por status (ativos, cancelados, a vencer) para análises de recorrência.

Para limpar a seleção e retornar à visão completa, clique em Filtros, localize o filtro desejado e use o ícone de borracha para Limpar filtro.

 

Atenção!

Os gráficos não são personalizáveis. Utilize os filtros pré-estabelecidos para refinar suas análises e, se necessário, clique em Exportar para gerar o PDF.

 

Se preferir, assista ao treinamento completo sobre o Dashboard da Conta Azul Mais e desbloqueie todo o potencial desse recurso

Esse artigo foi útil?
Usuários que acharam isso útil: 0 de 0

Comentários

0 comentário

Por favor, entre para comentar.

Esse artigo está
sendo útil?