Dashboard da Conta Azul Mais: visões disponíveis — Dashboard de Fluxo de caixa

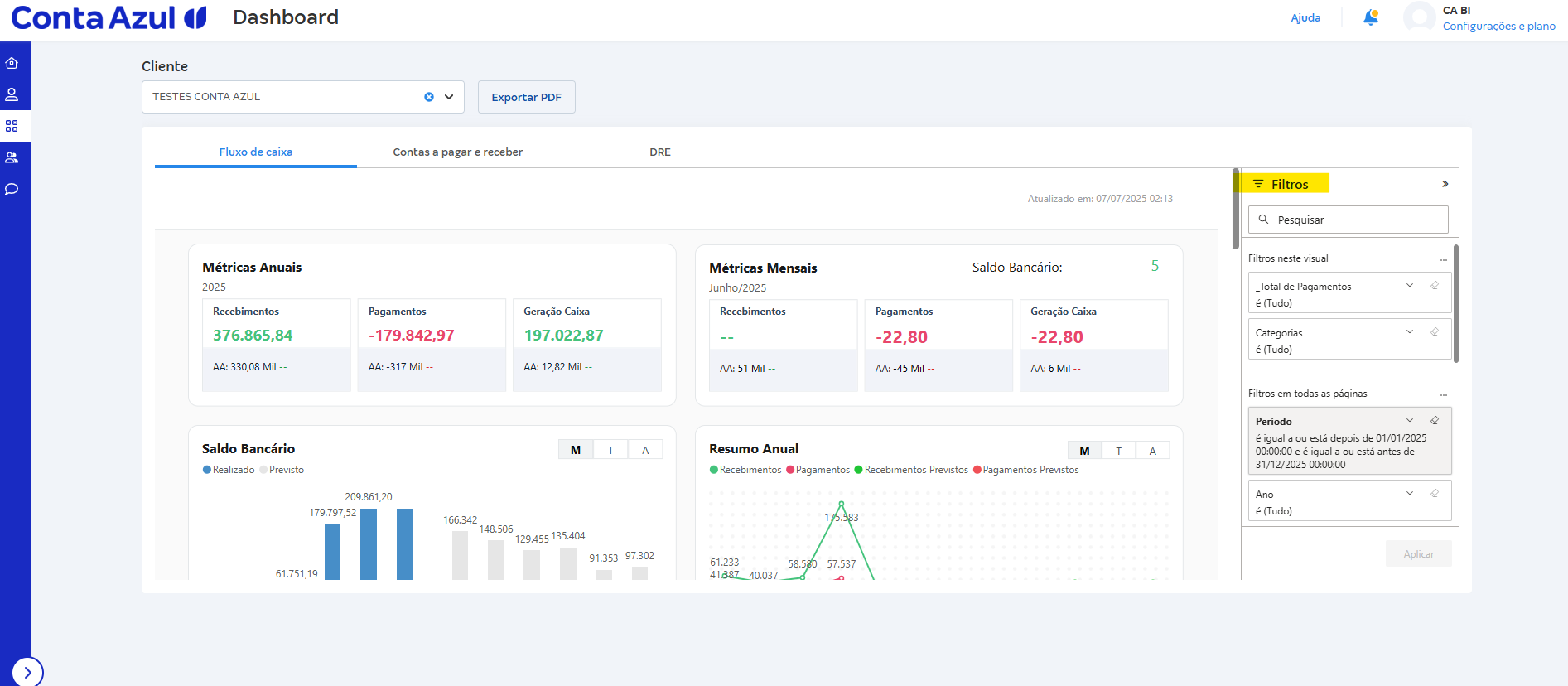
O Dashboard de Fluxo de caixa na Conta Azul Mais oferece uma visão da movimentação financeira dos seus clientes, com dados realizados, previstos e orçados em gráficos interativos, filtros avançados e análises verticais e horizontais.

 

Como acessar o Dashboard de Fluxo de caixa?

Para acessar o Dashboard de Fluxo de caixa:

  1. Na Conta Azul Mais, clique em Dashboard.
  2. Clique em Clientes.
  3. Selecione um cliente e clique em Visualizar.

Passo a passo dashboard fluxo de caixa.gif

 

Como analisar o Dashboard de Fluxo de Caixa?

Entenda as visualizações disponíveis:

  • Realizado: valores já consolidados na Conta Azul Pro.
  • Previsto e Realizado: pagamentos e recebimentos futuros e realizados.
  • Orçado: valores com orçamento em andamento.

Passo a passo dashboard previsto, realizado, orçado.gif

As análises vertical e horizontal mostram, em percentual e valor, se receitas e despesas aumentaram ou diminuíram.

análises vertical e horizontal vão apresentar uma visão percentual

Os dados são atualizados em D-1 (até o dia anterior). Verifique no topo quando ocorreu a última atualização.

Passo a passo fluxo de caixa D-1 .png

Exemplo: atualização no dia 05 considera dados até o dia 04.

  • Resultado Anual: recebimentos, pagamentos e saldo do ano.
  • Resultado Mensal: visão do mês, incluindo saldo bancário.

Por exemplo:

Ao visualizar maio de 2025, os dados exibidos refletem esse período nos resumos mensal e anual.

Fluxo de caixa anual e mensal.png

 

Como interpretar os saldos bancários e previsões?

Analise o gráfico de saldos bancos:

  • Linha contínua: Realizado.
  • Linha tracejada: Previsto.
  • No mês atual, ambas podem aparecer juntas.

Saldos Fluxo de Caixa CA MAIS.png

 

Como interpretar os Resumos anuais e a Geração de caixa?

No Resumo anual, visualize Recebimentos e Pagamentos por mês, trimestre e ano.

Compare se os pagamentos superam os recebimentos e acompanhe o previsto mensal.

Use os recursos de detalhamento:

  • Drill Up: agrupa dados (ex.: mês para trimestre).
  • Drill Down Seta Dashboard.png : detalha níveis anteriores.

Informação

A Geração de caixa também permite Drill Up e Drill Down, mostrando períodos com mais pagamentos ou recebimentos.

A visualização considera dados futuros conforme previsões registradas.

A Margem de geração de caixa indica, em %, o resultado do mês.

Margem acima de 100% em pagamentos indica saídas maiores que entradas.

 

Como interpretar o Top 10?

A seção Top 10 apresenta:

  • Categorias de recebimento.
  • Categorias de pagamento.
  • Clientes.
  • Fornecedores.

    Top 10 Dashboard CA MAIS.gif

Funcionalidade

Use Drill Down Seta Dashboard.png para detalhar subcategorias.

Ative o modo foco para ampliar gráficos e analisar melhor.

 

Como aplicar filtros?

Use os filtros disponíveis:

  • Período.
  • Ano.
  • Mês.
  • Categoria: com base nas categorias financeiras.
  • Centro de custo: conforme uso na Conta Azul Pro.
  • Bancos: por contas financeiras utilizadas.
  • Cliente.

Importante!

Os filtros afetam os gráficos, mas não o Saldo bancário, que sempre mostra o valor real.

Por isso, pode haver diferença entre saldo e geração de caixa.

Filtros fluxo de caixa CA MAIS.png

Para limpar filtros, clique em Filtros e use Limpar filtro.

Apagar filtro fluxo de caixa CA MAIS.png

 

Dica!

Exporte o dashboard em PDF pelo botão Exportar PDF.

Esse artigo foi útil?
Usuários que acharam isso útil: 0 de 0

Comentários

0 comentário

Por favor, entre para comentar.

Esse artigo está
sendo útil?